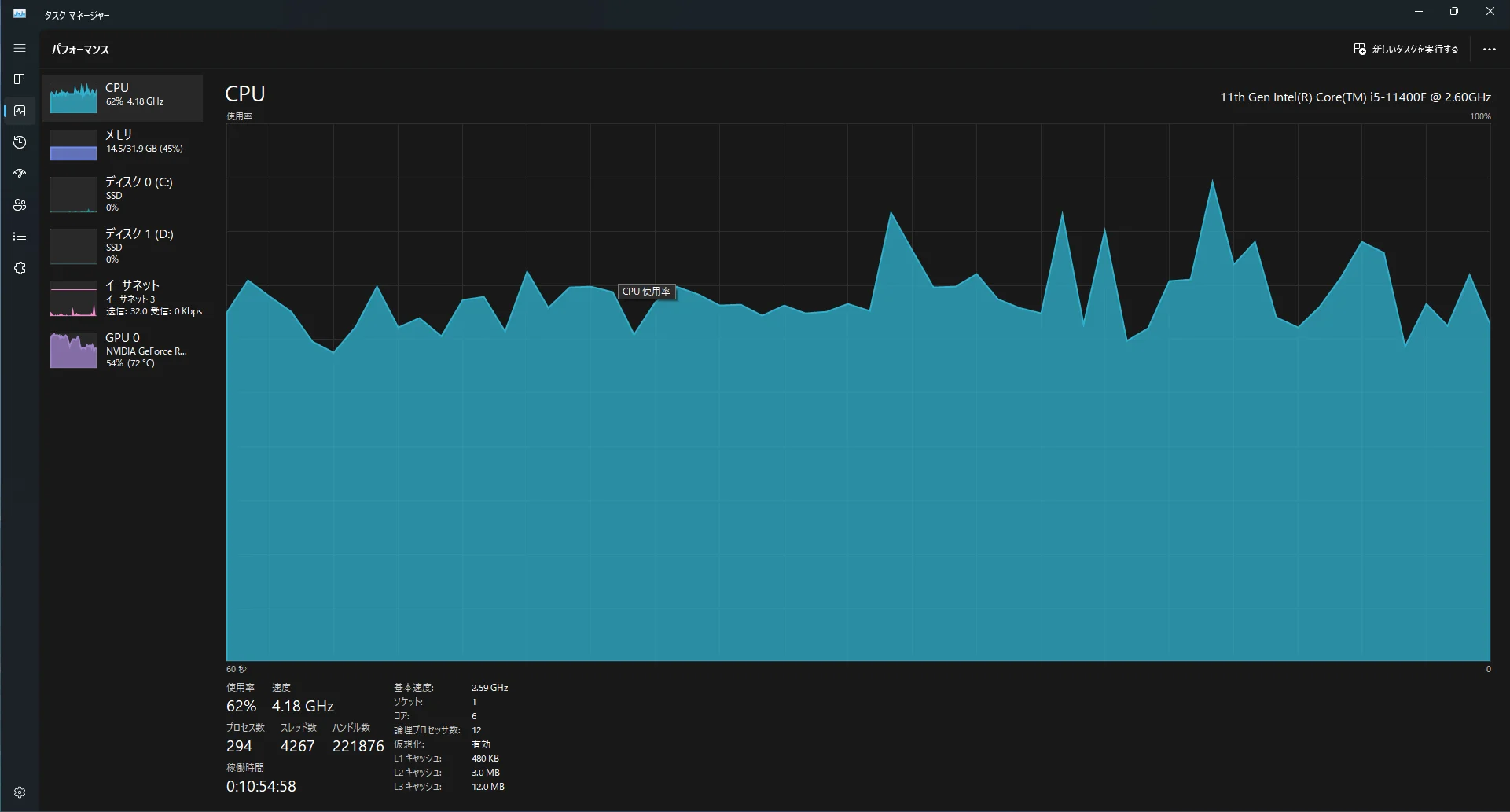
パルワールド起動中のCPU・GPU・メモリ使用率
この記事の概要
- RTX3060でもフルHD60FPSならパルワールドできるよ
- core i5-11400fでもフルHD60FPSならパルワールドできるよ
- メモリ16GBでもパルワールドできるよ、でも32GBあったほうが安心だよ
- 上記PCを自作すると12万円ぐらいだよ
- 上記PCを買うと15万円ぐらいだよ
筆者のPCスペックとパルワールドの推奨スペック
筆者のPCスペックは以下です。
- OS: Windows 11 Pro 64 bit
- CPU: i5-11400F
- GPU: RTX3060 (12GB)
- メモリ: 32GB (3200MHz)
パルワールドの最低スペック及び推奨スペックをSteamのページから引用します。
筆者のPCスペックと推奨PCスペックを比較
パルワールドの推奨スペックPCは意外と高いです。4年前くらいのミドルハイスペック(20万円~25万円くらい)なイメージです。私のPCスペックでは推奨スペックを一部満たしていません。
CPU比較
i9-9900kとi5-11400fをインテルのページで比較すると以下のようになっていました。
| CPU | i9-9900k | i5-11400f |
|---|---|---|
| コアの数 | 8 | 6 |
| スレッド数 | 16 | 12 |
| ターボ・ブースト利用時の最大周波数 | 5.00 GHz | 4.40 GHz |
| インテル® ターボ・ブースト・テクノロジー 2.0 のフリークエンシー‡ | 5.00 GHz | 4.40 GHz |
| プロセッサー ベース動作周波数 | 3.60 GHz | 2.60 GHz |
| キャッシュ | 16 MB Intel® Smart Cache | 12 MB Intel® Smart Cache |
| バススピード | 8 GT/s | 8 GT/s |
| TDP | 95 W | 65 W |
i5-11400fは推奨スペックに対してコア数、スレッド数、クロック数、キャッシュが低いようです。
GPU比較
RTX2070とRTX3060をnvidiaのページで比較しました。
| 項目 | RTX2070 | RTX3060 |
|---|---|---|
| GPUアーキテクチャ | Turing | Ampere |
| CUDAコア数 | 2304 | 3584 |
| メモリ | GDDR6 8GB | GDDR6 12GB |
| メモリバス幅 | 256bit | 192bit |
| ベースクロック | 1410MHz | 1320MHz |
| ブーストクロック | 1620MHz | 1780MHz |
RTX3060は推奨スペックに対してメモリバス幅とベースクロックが低いようです。
パルワールドをプレイしたときのPCの状態
パルワールド起動中の条件について説明し、タスクマネージャを確認することでCPU使用率、GPU使用率、メモリ使用率を確認します。
パルワールドの設定
フルHD環境、FPS60で、グラフィック設定は基本的に高以上にしています。

パルワールドのほかに、Discordを起動しています。ブラウザは閉じています。他、諸々の常駐プログラムは起動しています。
タスクマネージャー
パルワールド起動中のタスクマネージャのスクリーンショットを張り付けます。

CPU使用率は60%~70% 程度でした。 メモリは14.5GBで安定しているようで、使用率でいうと45%です。16GBメモリだと、少し厳しいかもしれません。 GPU使用率は高い時には100% 近くなりますが、 基本的には50%~80% で推移しています。
今パルワールド用に組むならこんなPC
OS込みで予算12万円くらいでパーツを選定してみました。(2024/02/25現在)


価格コムで最安を探したり、ポイント還元を考慮に入れると、OSなしで10万円を切ることができると思います。
ドスパラで同じくらいのPCを探す
ドスパラでRTX4060搭載PCを探すと、以下が見つかりました。安い順にソートすると、13.5万円と16.5万円のモデルがあります。上記の構成はちょうどこの二つの間くらいのスペックになるかと思います。メモリだけ16GBでは足りなくなることもありそうなので、上記構成では32GBにしています。ドスパラのPCをメモリ32GBにカスタマイズすると+1.2万円でした。さらに、送料が3,300円かかります。13.5万円のモデルに、+1.5万円と考えるとおおよそ15万円くらいですね。

組み立て工賃とか、サポートのことを考えるとBTOもアリかなと思います。マインクラフトもついてくるようなので、持っていない方はお得かも?
余談ですが、ちょうど上記ページを見たとき、キャンセル未使用品がありました。運が良いと124,980円(プラス送料3,300円)で購入できるかもしれません。

